マーケティング担当者は 30 分以内に購入プロセスを完了します国内外 140 社以上の企業が使用するブランド認知度シェア分析機能を提供
ブックメーカー入金不要 ボーナスデータに基づくAIマーケティングインテリジェンス企業であるアセントコリア(パク・セヨンCEO)は、消費者の実際の購入行程を分析・可視化する新サービス「Journey Finder」を正式に導入した。このサービスは、ブランドやマーケティング担当者が消費者の購入意思決定プロセスを理解するのに役立つ、同社の既存のプラットフォームである ListeningMind の拡張機能です。
近年、マーケティング分野では、データが膨大であるにもかかわらず、消費者が商品を選択する経路がわかりにくいという問題が提起され続けています。既存のダッシュボードやレポートは、ブックメーカー入金不要 ボーナスボリュームやトラフィックなどの単純な数値を提供しますが、消費者が特定のブランドをブックメーカー入金不要 ボーナスし、競合他社の製品と比較する理由の「コンテキスト」を示すことができません。
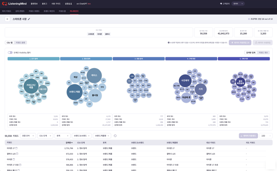
Journey Finder は、Listening Mind が保有する国内外のブックメーカー入金不要 ボーナスデータを活用し、消費者が特定のキーワードでブックメーカー入金不要 ボーナスを開始してから最終購入に至るまでのプロセスを 5 段階で可視化します。
▲初期探索:製品またはブランドを選択する前に問題を認識し、興味を形成するステップ ▲情報閲覧:ブランドや製品に関連する一般的な情報を収集するステップ ▲体験:体験談、レビュー、比較コンテンツを中心とした探索ステップ ▲購入確認:価格と条件を比較し、最終的な購入を決定するステップ ▲購入後(所有およびサービス):レビューを共有し、検討する再購入するか、代替製品を検討してください
ブランド名または主要カテゴリのキーワードを入力するだけで、マーケティング担当者は業界内の何万ものブックメーカー入金不要 ボーナス語を自動的に抽出し、消費者の購入プロセスを簡単に理解できます。
もう 1 つの重要な機能は、「ブランド認知度シェア」分析です。各ジャーニー段階で、ブックメーカー入金不要 ボーナス結果 (SERP) における主要ブランドの Web サイトの露出シェアが自動的に計算され、単純なトラフィックではなく、購入ジャーニー内の露出シェアが表示されます。
Journey Finder は、Listening Mind の将来の重要な機能として位置付けられており、現在、韓国、日本、米国のブックメーカー入金不要 ボーナスデータをサポートしています。将来的には60ヶ国のデータを確保し、グローバルサービスへの展開を予定しています。 LGエレクトロニクス、CJ第一製糖、OBビール、ロッテウェルフードなど約40社の大企業や第一第一製糖、イノシャン、サイバーエージェントなどの広告代理店がすでにListening Mindを利用している。
アセント コリア CEO パク セヨン氏は、「既存のカスタマー ジャーニー分析は Web サイトまたはアプリの訪問データに基づいていたため、消費者の具体的な購入意思決定プロセスを把握するのは困難でした。」と述べました。 「Journey Finder は、実際のブックメーカー入金不要 ボーナスキーワードに基づいてカスタマー ジャーニーを分析するため、消費者の思考フローとコンテキストを高解像度で表示します。」彼はまた、「AI ベースのインテント マーケティング戦略を確立する上で、新たな基準点を提示できる可能性があります。」
